DOOH, Reportes Unificados: Venta directa y Programática
Reportes unificados de Ventas
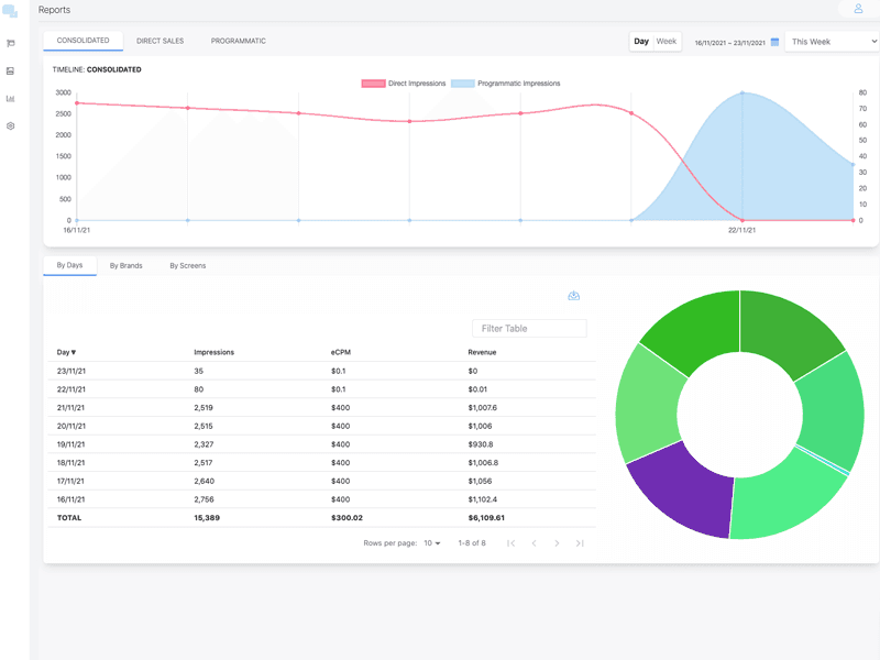
Ten conocimiento de las ventas directas y programáticas en una sola pantalla.
Nunca fue tan fácil de seguir tus ganancias de venta directa o programática hasta ahora. Con el CMS de Taggify, eres capaz de ver de manera unificada o cada tipo de venta. Aun más importante, ten una clara vision de tus ganancias por Marca, Cliente, Pantallas o Días.

Otras características relacionadas
- Gestor de Pantallas - Vista del contenido
- Alta de varios contenidos a la vez
- Carrusel de Iteración de Contenidos
- DOOH CRM | Administra Precios por Pantallas, Clientes y Marcas
- Digital Signage - Una PC con múltiples reproductores
- Gestor con Integración Programática
- Agenda eventos a tus pantallas
- Digital Signage - Clonación de Pantallas